SoterCare
IoT & ML Based Elderly Care Monitoring System.
About the project
(2nd Year Project - Ongoing)
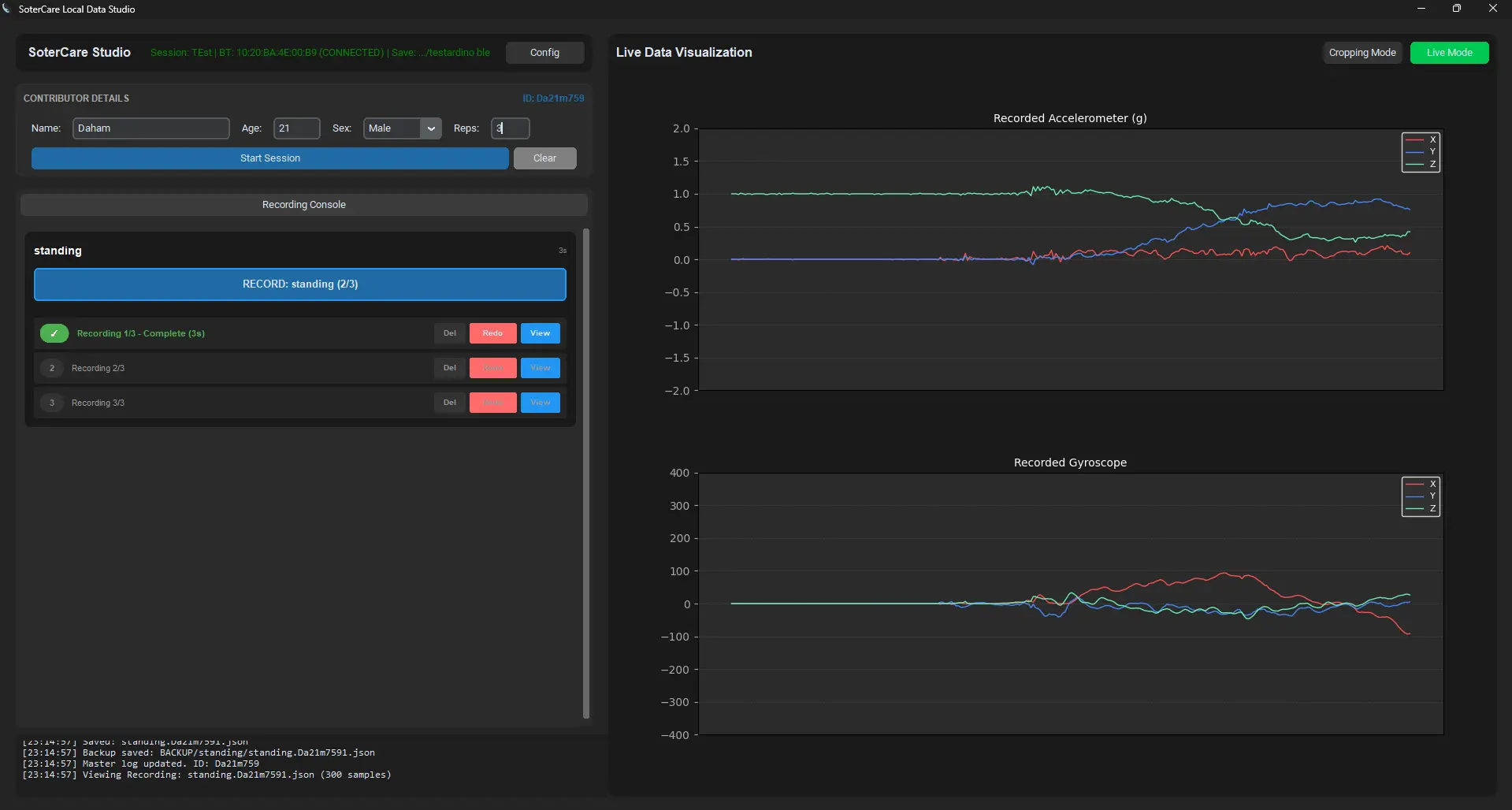
SoterCare is an innovative IoT and Machine Learning-driven elderly care monitoring system designed to provide proactive, dignified safety. Unlike traditional reactive SOS buttons, it predicts falls and detects urinary incontinence in real-time. By integrating wearable sensor nodes with a dedicated edge gateway, the system ensures continuous vitals monitoring and automated emergency alerts, offering a comprehensive safety net for seniors while maintaining their independence.
View More









![VibeCheck [Chrome Extension] - Image 1](/_next/image?url=%2Fimages%2Fprojects%2Fvibecheck1.webp&w=3840&q=75)
![VibeCheck [Chrome Extension] - Image 2](/_next/image?url=%2Fimages%2Fprojects%2Fvibecheck2.webp&w=3840&q=75)
